Documentation Index
Fetch the complete documentation index at: https://levelblue-final.mintlify.app/llms.txt
Use this file to discover all available pages before exploring further.
| Role Availability | Read-Only | Investigator | Analyst | Manager |

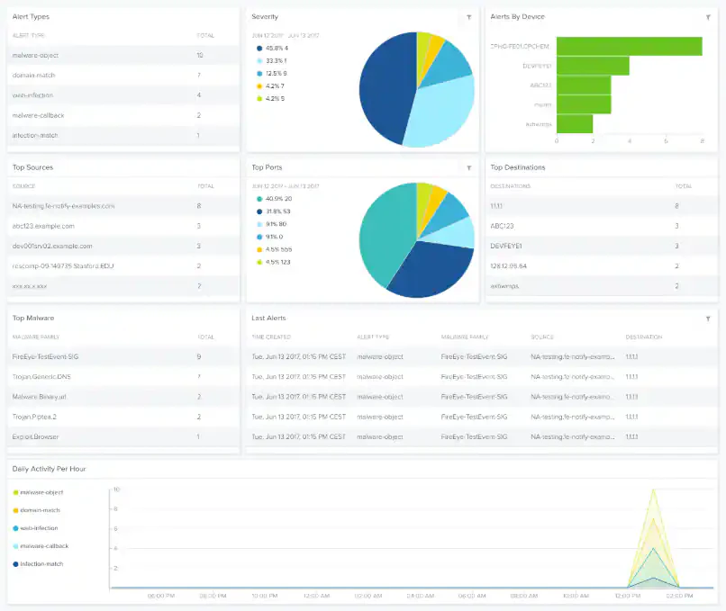
| Widget | Description |
|---|---|
| Alert Types | List of alerts by type. |
| Severity | Pie chart displaying, in percentages, the detected severity. |
| Alerts by Device | Total number of alerts by device. |
| Top Sources | List of the top sources. |
| Top Ports | Pie chart displaying, in percentages, the top ports. |
| Top Destinations | List of the top destinations. |
| Top Malware | List of the top malware. |
| Last Alerts | List of the last-detected alerts. |
| Daily Activity Per Hour | Graph that displays the daily activity per hour. |